Understanding movement is key to safety and efficiency. Flow Count, icetana Analytics’ latest feature, offers real-time visibility into key areas.
With Flow Count, you can easily see how many people, vehicles, or bicycles pass through key zones, enabling you to make more informed decisions about staffing, layout, and security coverage.

Setting up Flow Count couldn’t be easier. Simply click 'Configure Flow Cameras', draw a line across the area you want to monitor, name it, select your object type (person, vehicle, or bicycle), and assign a colour for clarity.
That’s it, you’re ready to start gathering valuable movement data in real time.

Flow Count doesn’t just capture movement; it helps you understand patterns.
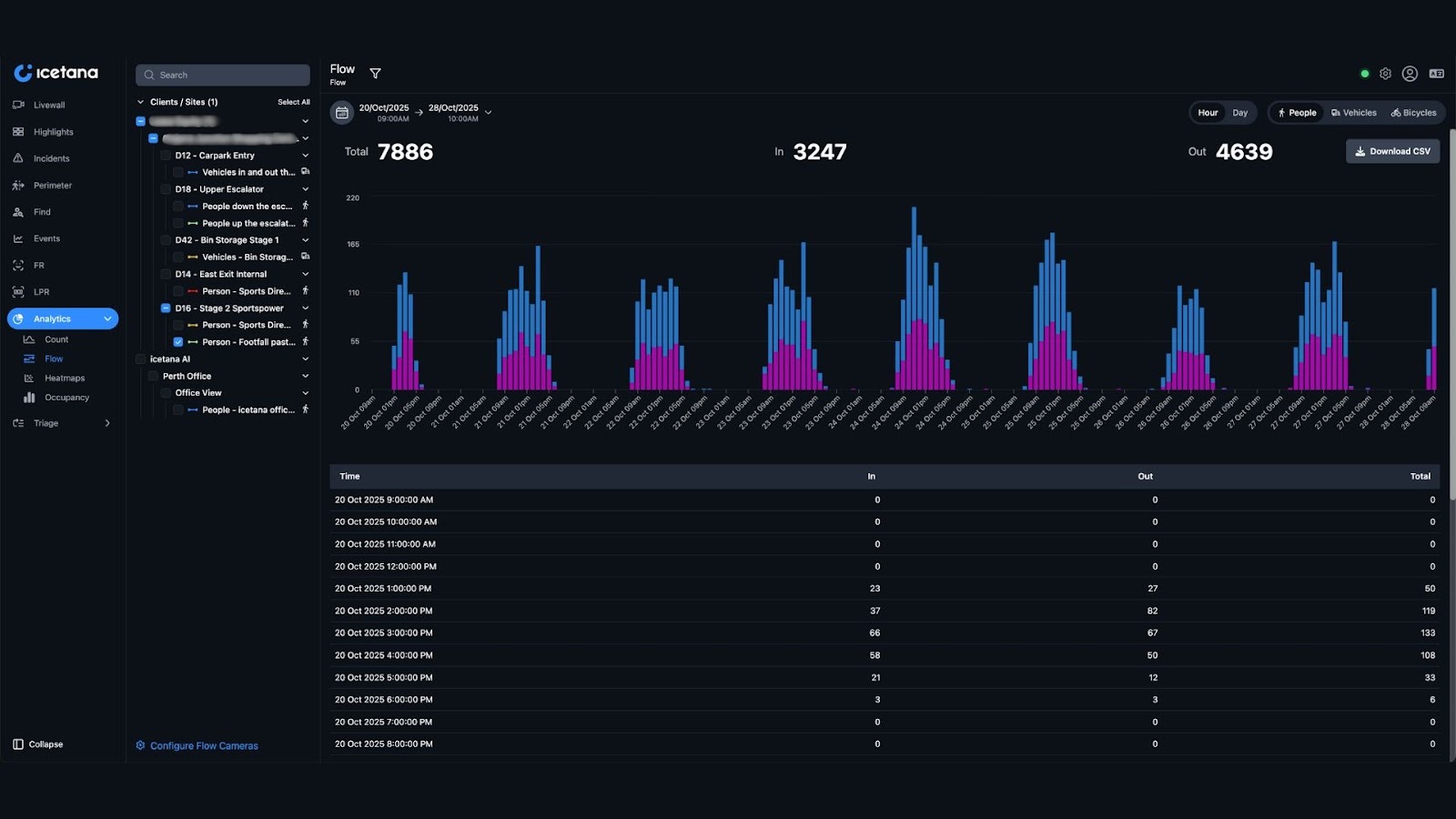
You can select your desired date range, view statistics by hour or day, and filter by object type. Whether you’re tracking foot traffic during peak hours or analysing delivery vehicle flow, Flow Count gives you the flexibility to see what matters most.
Do you need to share data with your team? You can download reports instantly in CSV format for deeper analysis or operational planning.
1. Shopping Malls
Monitor visitor flow across entrances, exits, and different levels to understand which areas attract the most traffic. Use insights to optimise security patrols, cleaning schedules, or even advertising placement for higher visibility.
2. Parking & Vehicle Management
Track vehicle movements in parking lots, delivery zones, or restricted areas to detect congestion patterns and improve access control.
3. Campus or Facility Management
See how people and bicycles move across multiple entry points to enhance wayfinding and adjust staffing levels where foot traffic is highest.
4. Event or Retail Promotions
Measure the impact of new store openings or seasonal events by comparing Flow Count data before, during, and after, quantifying the success of your marketing initiatives.
Flow Count turns everyday movement into actionable intelligence. Combined with icetana’s AI-powered anomaly detection, it gives you the complete picture of what’s happening, where, and how often. Empowering you to improve efficiency, safety, and operational outcomes.
Ready to See Flow Count in Action?
Experience smarter analytics that make every movement count.